Professionalticket reselling platform.
ProTickets gives you data on 50,000+ primary market events and tracks more than 120,000 events on the secondary market, so you always know where real demand and pricing are moving.
Use a single workspace to run your brokerage: direct access to live events, automated event monitoring with real-time alerts, presale codes manager, calendar of favorited shows, trending artists and songs, market predictions and much more.

Global Market Size
$0B
Projected to reach $94B by 2028 (Statista 2025).
North American Market
0%
Over $40B in sales from U.S. and Canada alone.
Secondary Market
$0B
Resale market representing 17% of global ticketing.
Events
Live events & market data
Scan the primary market in one place with a live feed of new tours, on-sales and presales so you spot opportunities before most brokers even see them.
.png?alt=media&token=1465f8ad-6a7f-4768-bd61-df06ff789a2e)
50,000+ events in one live feed
Turn scattered primary platforms into a single live feed. Use filters by artist, city, venue, date and more to find exactly what you're looking for.
Real-time data
- Live event updates as they're announced.
- Instant on-sale notifications.
- Real-time event data updates.
Smart filtering
- Filter by artist, city, venue, date.
- Category-based event organization.
- Updated daily with new tours & presales.
Favorites
Favorites that act like a real watchlist.
Turn scattered tabs, screenshots and notes into one clean list of events you actually plan to work.
.png?alt=media&token=fecbf34d-01fa-46df-b5cd-c46ab7870246)
A clear queue of events to work next
Favorite an event once and it drops into a chronological list of upcoming shows, so you always know what deserves your attention first.
Smart organization
- Chronological list of upcoming shows.
- Filter by country, type and date.
- Plan focused buying sessions.
Auto-cleanup
- Past shows drop off automatically.
- Watchlist stays focused on opportunities.
- Always up-to-date event queue.
Monitors
Automated event monitoring with real-time alerts.
Set up monitoring rules on any event and get instant notifications via email or Discord when ticket inventory changes, prices drop, or availability updates.

Never miss a market opportunity
Track inventory levels, pricing, and availability across multiple events simultaneously with customizable alert rules.
Real-time alerts
- Email or Discord notifications.
- Restock, low stock & pricing alerts.
- Instant trigger notifications.
Flexible monitoring
- Monitor multiple events simultaneously.
- Track inventory, pricing & availability.
- Pause/resume without losing config.
Codes
One place for every presale code
Store all your presale codes in a structured list tied to events instead of burying them in screenshots, group chats and email threads.
.png?alt=media&token=14973897-beb8-4280-bf98-facb7d17d25e)
Codes grouped by drop, not by inbox
Attach codes to the events they belong to and tag them by type or status so you always know what you can actually use when a presale opens.
Quick access
- Paste codes directly from ProTickets.
- No digging through emails or chats.
- All codes organized by event.
Clean organization
- Every code for a drop in one view.
- Tag by type or status.
- Calm presale experience.
Calendar
Calendar for presales & on-sales
See presale and on-sale windows for your favorited events on a single calendar so you can plan buying sessions instead of chasing dates in your inbox.
.png?alt=media&token=e6664e94-7555-4a32-8d4c-f156305677ae)
Your buying schedule at a glance
Turn scattered reminders and notes into a visual schedule of upcoming opportunities so you always know which days are loaded with activity.
Visual planning
- Presales & on-sales in one clear view.
- Calendar for saved events.
- See loaded activity days.
Strategic focus
- Plan your week around key drops.
- Replace scattered reminders & notes.
- Focus on high-impact opportunities.
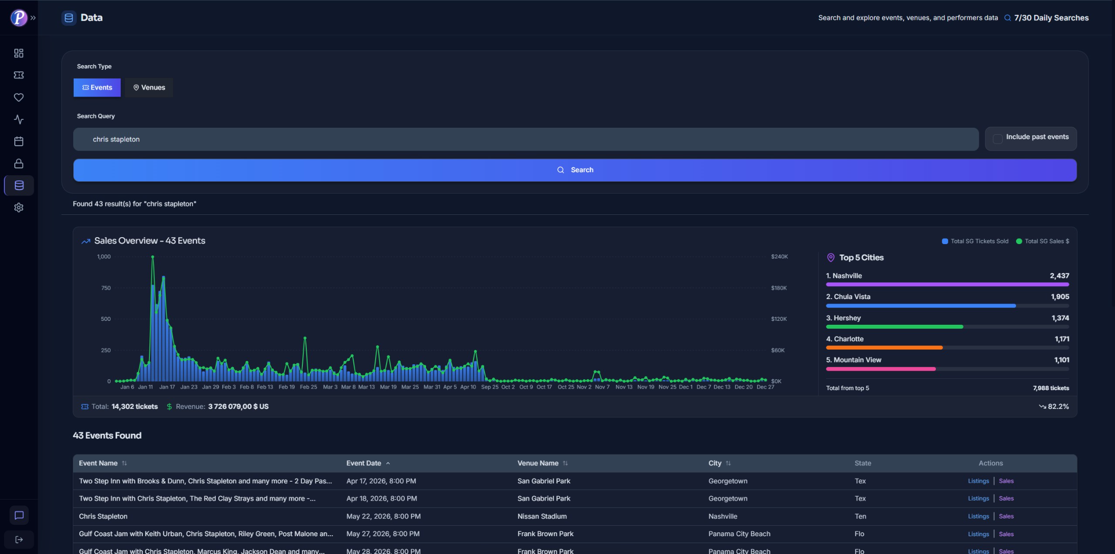
Data
Secondary market data you can plug into today.
Explore secondary market listings and sales history across 120,000+ events worldwide so you can see real resale prices before you buy.


Listings & sales history in one place
Combine live listings with real sales history so you can see how the market has actually behaved before you deploy capital.
Market coverage
- 120,000+ secondary market events.
- Worldwide event tracking.
- Live listings & sales history.
Price int
- Real resale prices by event & date.
- Section-level pricing data.
- Historical market behavior.
Chrome extension
Ticket market intelligence directly in your browser.
Make informed decisions with real-time ticket market insights across 15+ major platforms.

Works across 15+ major ticketing platforms
Get real-time ticket insights and market intelligence directly in your browser while browsing events.
Primary markets
Ticketmaster, Live Nation, AXS.
FrontGate, Tixr, Universe.
Multiple countries supported.
Resale markets
StubHub, SeatGeek, VividSeats, Viagogo.
TickPick, Gametime, GoTickets.
Real-time pricing data.
Browser overlay
Live ticket counts & availability.
Dynamic pricing analysis.
Built-in profit calculators.
Ticket analytics
- Real-time ticket counts & live availability.
- Instant sold ticket updates.
- Dynamic pricing analysis across markets.
- Section-level pricing with fees included.
Event monitoring
- Restock, low stock & pricing alerts.
- Monitor inventory changes over time.
- Get notified via email or Discord.
- Interactive charts & trend analysis.
Favorites & dashboard
- Save events for quick access.
- Track multiple events simultaneously.
- Manage all tracked events in one place.
Extra features
Everything around the app to help you win.
Beyond the core workspace, ProTickets includes tools and support that help you execute faster and learn better.

Private Discord channels
Join private channels with serious brokers to share plays, dissect drops and get real-time feedback on ideas. Follow curated alerts and market discussions so you always know what other pros are watching.
.png?alt=media&token=f5270e01-68e9-4757-8432-7e1d56840096)
Training & ebook
Learn the full playbook of professional ticket reselling, from picking markets to managing risk and pricing inventory. The ebook and training modules walk you through real examples so you can go from first tickets to consistent, scalable runs.
Choose Plan
Plans for ticket resellers
Pro and Premium include full ProTickets web app access, Chrome extension, live market coverage, structured training, and private Discord support.
Free
Get started in Discord with community
$0/month
Features
- Discord community
- Free integrations
- Upcoming Tours alerts
- Daily presale list
- Top artists & top songs of the moment
- Support
Pro
Full ProTickets access
$24.99/month
Features
Limits
- 10 Real Time Ticket Sales Data Per Day
- 10 active monitors (alerts on tracked events)
- 25 favorited events saved in your workspace
Premium
Full ProTickets access + Higher limits
$74.99/month
Features
Limits
- 30 Real Time Ticket Sales Data Per Day
- 30 active monitors (alerts on tracked events)
- Unlimited favorited events saved in your workspace
Try it now
Ready to level up your ticket reselling process?
Start your 14-day free trial and see how ProTickets changes the way you evaluate, buy, and track tickets.
